BIM+智慧工地技术应用
河钢产业升级及宣钢产能转移项目位于河北省唐山市乐亭县
合同工期2018年5月~2020年10月
总投资约4237293万元;投产后预计炼铁产能732万吨/年
外部协调单位多
平面立体间专业交叉施工多
环境保护要求高
经营抗风险能力低
1、通过BIM+智慧工地系统的应用,能够将现场的岗位工具产,业务模块的数据全部进行汇总,人、材、机统计数据准确有效,为项目分析进度计划影响因素提供了数据支撑,为后期分包结算提供了依据
2、能够通过斑马进度计划做到总计划不挖坑,同时通过统计每周完成情况,设置前锋线,能够看到计划与实际的偏差情况,并针对偏差情况清晰后续施工影响,针对性进行赶工,完成计划管理的PDCA循环
3、通过平台加强了项目部对现场安全、质量、生产的管理力度,做好现场问题的闭环解决及现场评优的资料数据留存工作
通过BIM+智慧工地系统的应用,能够将现场的岗位工具产,业务模块的数据全部进行汇总,人、材、机统计数据准确有效,为项目分析进度计划影响因素提供了数据支撑,为后期分包结算提供了依据
能够通过斑马进度计划做到总计划不挖坑,同时通过统计每周完成情况,设置前锋线,能够看到计划与实际的偏差情况,并针对偏差情况清晰后续施工影响,针对性进行赶工,完成计划管理的PDCA循环
通过平台加强了项目部对现场安全、质量、生产的管理力度,做好现场问题的闭环解决及现场评优的资料数据留存工作。
项目在施工前期基于模型进行提前的预演,在意识世界到物理世界中通过BIM技术架设一道数字世界,通过数字世界即模型,能够极大的避免项目在施工过程中发生的一些错误,避免后期进行返工等由于施组安排不合理的情况。
在施工过程中,通过BIM+智慧工地系统,对工长进行任务派分,任务派分后,工长通过手机端进行填写,实时反馈记录情况以及现场实况,通过系统记录数据后可以直接对数据进行分析,依据数据直接进行生产上会,真正做到会前资料不准备,直接上手开例会的现状。
通过构件跟踪实现鼓风机站预制住跟踪管理。
精确把握构件入库时间,并对构件进行管控点检查,实现对于预制柱跟踪管理的闭环
针对质量问题进行上传、整改、复查,形成质量管理的闭合。此套巡检机制,可有效记录现场安全质量管理业务细节,所有工作环节透明化、规范化。同时通过手机实时监控现场的质量管理实况,重大问题随时提醒到手机上,做好事前控制,防患于未然。
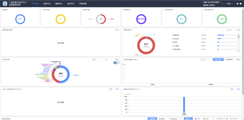
目前质量模块累计日常检查917条,整改率98.58%,质量评优213条,质量相册、施工图纸等模块有序推进。
现场安全员在检查过程中,发现安全隐患,实时手机拍照、填写隐患信息,系统自动推送至相关责任人和责任单位。突出齐抓共管、全体监督、互相借鉴、达到快速准确的消除隐患,提升了安全管理工作效率和成效。
目前安全模块累计日常检查815条,整改率100%,安全评优140条,入场安全教育、安全日志有序录入。
建立VR安全体验馆,从视觉、听觉、触觉三个方面感受安全事故所造成的伤害及严重后果。让作业人员在虚拟场景中经历各种安全事故发生的经过和后果,引起其心灵深处对事故的畏惧和安全的重视,起到安全教育深入人心的效果。
通过智慧工地平台将施工现场的应用和硬件设备无缝衔接,并集成到统一的平台;将产生的数据汇集,形成数据中心;实现施工现场数字化、在线化、智能化的综合管理。目前智慧工地平台中人员管理、进度管理、质量管理、安全管理、视频监控管理等模块均正常运行。
人员实名制管理:通道采用人脸识别方式,人员进场登记前,以身份证读写器完成人员身份识别,在人员登记同时,自动进行风险校验,比对是否为企业黑名单工人,是否不符合企业用工要求(用工年龄、既往作业情况、地域);系统上传工人的劳动合同,登记特殊工种证书,自动生成工人档案,确保进场人员符合用工制度。
通过斑马进度制作总进度计划,并每月进行汇总分析,对比每月实际与计划进度,直观的反映出进度完成情况;提前与滞后的工期均可在平台中清晰体现;调整前锋线做进度计划优化,自动调整计划,系统强大的运算能力,不仅使得计划调整更加便捷,还能及时自查纠正,保障计划编制的逻辑性,实现PDCA循环对现场进度计划的管控
围绕3#高炉施工现场,共布置包括“出入通道、钢筋加工厂、高炉本体、南、北出铁厂、主控楼”6台高清视频监控枪机,监控系统全面覆盖施工现场,对“人、机、料、法、环”等各施工要素实时、全面、智能的监控和管理;实现以信息化管理为核心的多方协同、多级联动、远程管理,架起“公司-项目部”的管理桥梁。
©Glodon Company Limited 1998-2026 All Rights Reserved. 开云官方版网站登录入口 - 开云(中国) 京ICP备10021606号-1 京公网安备11010802021391号 联系地址:北京市海淀区西北旺东路10号院东区13号楼开云官方信息大厦
官方微信
官方视频号